Hacknutí počítače?
Moderátoři: Mods_senior, Security team
Pravidla fóra
Návod na použití programu HijackThis || Návod na vyčištění počítače CCleanerem || FAQ: Antiviry
Návod na použití programu HijackThis || Návod na vyčištění počítače CCleanerem || FAQ: Antiviry
Re: Hacknutí počítače?
Jo , a po kliku na CPU klik na test on..
Při práci s programy HJT, ComboFix,MbAM, SDFix aj. zavřete všechny ostatní aplikace a prohlížeče!
Neposílejte logy do soukromých zpráv.Po dobu mé nepřítomnosti mě zastupuje memphisto , Žbeky a Orcus.
Pokud budete spokojeni , můžete podpořit naše forum:Podpora fóra
Neposílejte logy do soukromých zpráv.Po dobu mé nepřítomnosti mě zastupuje memphisto , Žbeky a Orcus.
Pokud budete spokojeni , můžete podpořit naše forum:Podpora fóra
-
WolfGunsCZ
- Level 3

- Příspěvky: 643
- Registrován: 23 lis 2013 09:34
Re: Hacknutí počítače?
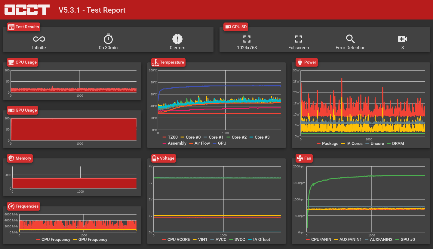
Budu tento příspěvek updatovat, zatím dávám výsledek CPU:OCCT (test jel 32 minut):
Re: Hacknutí počítače?
Větráky , paměti frekvence i jejich napětí OK.
Teplota CPU jader se mi zdá vysoká. Napětí se taky u CPU trochu víc snižuje s růstem zatížení CPU. Jak velký zdroj máš?
Možná by stálo za to založit si nové téma v sekci problém s HW. Kolegové by Ti mohli více pomoci.
Teplota CPU jader se mi zdá vysoká. Napětí se taky u CPU trochu víc snižuje s růstem zatížení CPU. Jak velký zdroj máš?
Možná by stálo za to založit si nové téma v sekci problém s HW. Kolegové by Ti mohli více pomoci.
Při práci s programy HJT, ComboFix,MbAM, SDFix aj. zavřete všechny ostatní aplikace a prohlížeče!
Neposílejte logy do soukromých zpráv.Po dobu mé nepřítomnosti mě zastupuje memphisto , Žbeky a Orcus.
Pokud budete spokojeni , můžete podpořit naše forum:Podpora fóra
Neposílejte logy do soukromých zpráv.Po dobu mé nepřítomnosti mě zastupuje memphisto , Žbeky a Orcus.
Pokud budete spokojeni , můžete podpořit naše forum:Podpora fóra
-
WolfGunsCZ
- Level 3

- Příspěvky: 643
- Registrován: 23 lis 2013 09:34
Re: Hacknutí počítače?
Zdroj má 650W, je to EVGA SuperNOVA NEX650G Gold Power Supply 650W ( https://www.czc.cz/evga-supernova-nex65 ... 22/produkt ).
Výsledek z GPU:3D: Test Power Supply úplně nedopadl, protože došlo k overheatu. Poprvé jsem zkusil spustit ten test, tak to vydrželo asi 2 minuty, vyhodilo to po konci i PNG, který přikládám. Po 10 minutách jsem to zkusil znova, ale zase overheat, nevyhodilo to ani PNG, tak jsem screenul aspoň ten konec, také přikládám.
Výsledek z GPU:3D: Test Power Supply úplně nedopadl, protože došlo k overheatu. Poprvé jsem zkusil spustit ten test, tak to vydrželo asi 2 minuty, vyhodilo to po konci i PNG, který přikládám. Po 10 minutách jsem to zkusil znova, ale zase overheat, nevyhodilo to ani PNG, tak jsem screenul aspoň ten konec, také přikládám.
Re: Hacknutí počítače?
Všechny 4 jádra CPU se přehřívají až na 90°..
GPU OK. Procesor může být vadný , nebo spíš je něco s chladičem , řízením otáček ventilátorů ap.
Napětí VCore je v pořádku.
Ten zdroj nevím ,může mít zvlněné napětí ( špatná filtrace) to na těch grafech není. Zkontroluj si větráky na jádrech a hlavně na tom zdroji , jestli se reagují na zátěž.
GPU OK. Procesor může být vadný , nebo spíš je něco s chladičem , řízením otáček ventilátorů ap.
Napětí VCore je v pořádku.
Ten zdroj nevím ,může mít zvlněné napětí ( špatná filtrace) to na těch grafech není. Zkontroluj si větráky na jádrech a hlavně na tom zdroji , jestli se reagují na zátěž.
Při práci s programy HJT, ComboFix,MbAM, SDFix aj. zavřete všechny ostatní aplikace a prohlížeče!
Neposílejte logy do soukromých zpráv.Po dobu mé nepřítomnosti mě zastupuje memphisto , Žbeky a Orcus.
Pokud budete spokojeni , můžete podpořit naše forum:Podpora fóra
Neposílejte logy do soukromých zpráv.Po dobu mé nepřítomnosti mě zastupuje memphisto , Žbeky a Orcus.
Pokud budete spokojeni , můžete podpořit naše forum:Podpora fóra
-
WolfGunsCZ
- Level 3

- Příspěvky: 643
- Registrován: 23 lis 2013 09:34
Re: Hacknutí počítače?
Tak tak moc se v tom už nevyznám.. Jak zkontroluju větráky na jádrech? Kde má jádro větrák? Jak mám zkontrolovat větrák na zdroji? To mám dát pryč bočnici a podívat se, jestli se se zvyšováním zátěže zvedá i rychlost pohybu větráku?
Re: Hacknutí počítače?
Kazde jadro svuj ventilator samozrejmne nema, pointa je, ze se ti prehriva procesor, coz je
obvykle zpusobeno z nejakeho duvodu spatne fungujicim chlazenim, neni to virus ani nic podobneho,
tedy by se to asi nemelo jiz resit v sekci HijackThis, protoze je to hw problem.
Chladic na procesoru by mel se zatezi procesoru zvysovat otacky (vic hucet) a ty mas overit zda se toto
deje ve chvili kdy ma procesor 90 stupnu.
obvykle zpusobeno z nejakeho duvodu spatne fungujicim chlazenim, neni to virus ani nic podobneho,
tedy by se to asi nemelo jiz resit v sekci HijackThis, protoze je to hw problem.
Chladic na procesoru by mel se zatezi procesoru zvysovat otacky (vic hucet) a ty mas overit zda se toto
deje ve chvili kdy ma procesor 90 stupnu.
-
WolfGunsCZ
- Level 3

- Příspěvky: 643
- Registrován: 23 lis 2013 09:34
Re: Hacknutí počítače?
Zkontroluji to zítra, dneska se už opět k PC pravděpodobně nedostanu.
Důvod, proč to tady řeším je podezření z hacknutí PC, které stále trvá. To že to došlo ke zkoumání teplot je už věc jiná, která jak říkáš, by byla vhodnější řešit v HW sekci. Já bych ale momentálně chtěl raději vyřešit to podezření na hack, až pak přehřívání CPU.
Důvod, proč to tady řeším je podezření z hacknutí PC, které stále trvá. To že to došlo ke zkoumání teplot je už věc jiná, která jak říkáš, by byla vhodnější řešit v HW sekci. Já bych ale momentálně chtěl raději vyřešit to podezření na hack, až pak přehřívání CPU.
Re: Hacknutí počítače?
jednoduche reseni, ktere si mel udelat hned a usetril by si necele 3 tydny.
1) zaloha dulezitych dat, kterou asi stejne mas
2) zmena veskerych hesel sluzeb a emailu, se kterymi jsou svazany
3) uplne cisty reinstal systemu s formatem disku nahozeny nejlepe z DVD, ktere bylo vytvoreno na jinem PC (pro paranoiky)
4) instalace legalniho antiviru (pochybuju, ze zrovna ty sis koupil eset za necele 2000 kc)
5) bezna instalace SW
a mel bys klid!
1) zaloha dulezitych dat, kterou asi stejne mas
2) zmena veskerych hesel sluzeb a emailu, se kterymi jsou svazany
3) uplne cisty reinstal systemu s formatem disku nahozeny nejlepe z DVD, ktere bylo vytvoreno na jinem PC (pro paranoiky)
4) instalace legalniho antiviru (pochybuju, ze zrovna ty sis koupil eset za necele 2000 kc)
5) bezna instalace SW
a mel bys klid!
Re: Hacknutí počítače?
Data bych zatím nezálohoval , nevíme zda tam není nákaza. Má pravdu , třeba se jedná o těžařský vir..
Nejlepší bude tohle:
Obejdeme windows:
Stáhni si z jiného PC Kaspersky Rescue Disk 10
http://rescuedisk.kaspersky-labs.com/re ... cue_10.iso
Soubor .iso vypal na CD v tomto programu:
http://www.slunecnice.cz/sw/active-iso-burner/
Při startu windows drž klávesu Delete a dostaneš se do BIOSu. V něm , na záložce BOOT, změň boot na prvním místě na CD/DVD. Potvrď změnu (Save and Exit).
Po restartu se na chvíli objeví BIOS a poté černá obrazovka ,nahoře s textem:
Boot z CD/DVD pokračujte libovolnou klávesou- nějakou hned stiskni.
Pak se již nabootuje Kaspersky Rescue Disk. V tomto programu můžeš odstranit viry, spyware nebo jiný nebezpečný a škodlivý software.
Po nabootování vyber z nabídky „Kaspersky Rescue Disk Graphic Mode“ , pak pokračuj.
Měl by si vybrat myslím tu druhou možnost od shora, pak vybrat :
All peripherialls ( to je všechny disky- oddíly), flešky, mechaniky, MBR atd.
Při pokračování trvá někdy dlouho černá obrazovka , vydrž , program stále pracuje.
http://www.softpedia.com/progScreenshot ... 00454.html
http://www.softpedia.com/get/Antivirus/ ... Disk.shtml
How to record Kaspersky Rescue Disk 10 to a USB device and boot a computer from it
http://support.kaspersky.com/8092
Po nabootování vyber z nabídky „Kaspersky Rescue Disk Graphic Mode“ , pak pokračuj.
Nejlepší bude tohle:
Obejdeme windows:
Stáhni si z jiného PC Kaspersky Rescue Disk 10
http://rescuedisk.kaspersky-labs.com/re ... cue_10.iso
Soubor .iso vypal na CD v tomto programu:
http://www.slunecnice.cz/sw/active-iso-burner/
Při startu windows drž klávesu Delete a dostaneš se do BIOSu. V něm , na záložce BOOT, změň boot na prvním místě na CD/DVD. Potvrď změnu (Save and Exit).
Po restartu se na chvíli objeví BIOS a poté černá obrazovka ,nahoře s textem:
Boot z CD/DVD pokračujte libovolnou klávesou- nějakou hned stiskni.
Pak se již nabootuje Kaspersky Rescue Disk. V tomto programu můžeš odstranit viry, spyware nebo jiný nebezpečný a škodlivý software.
Po nabootování vyber z nabídky „Kaspersky Rescue Disk Graphic Mode“ , pak pokračuj.
Měl by si vybrat myslím tu druhou možnost od shora, pak vybrat :
All peripherialls ( to je všechny disky- oddíly), flešky, mechaniky, MBR atd.
Při pokračování trvá někdy dlouho černá obrazovka , vydrž , program stále pracuje.
http://www.softpedia.com/progScreenshot ... 00454.html
http://www.softpedia.com/get/Antivirus/ ... Disk.shtml
How to record Kaspersky Rescue Disk 10 to a USB device and boot a computer from it
http://support.kaspersky.com/8092
Po nabootování vyber z nabídky „Kaspersky Rescue Disk Graphic Mode“ , pak pokračuj.
Při práci s programy HJT, ComboFix,MbAM, SDFix aj. zavřete všechny ostatní aplikace a prohlížeče!
Neposílejte logy do soukromých zpráv.Po dobu mé nepřítomnosti mě zastupuje memphisto , Žbeky a Orcus.
Pokud budete spokojeni , můžete podpořit naše forum:Podpora fóra
Neposílejte logy do soukromých zpráv.Po dobu mé nepřítomnosti mě zastupuje memphisto , Žbeky a Orcus.
Pokud budete spokojeni , můžete podpořit naše forum:Podpora fóra


